Nginx Grafana Dashboard With Prometheus

T.Baptistmissionaustralia 138 views
Nginx Grafana Dashboard With Prometheus

Unlock Your Nginx Performance: A Grafana Dashboard Masterclass with Prometheus

Hey there, fellow tech enthusiasts! Today, we’re diving deep into something super cool that’s going to seriously level up your web server game: Nginx Grafana Dashboard with Prometheus . If you’re running Nginx, you know it’s a beast when it comes to performance and scalability. But how do you really know what’s going on under the hood? That’s where our dynamic duo, Prometheus and Grafana, come in. Think of Prometheus as the super-smart data collector, constantly sipping on Nginx’s performance metrics, and Grafana as the artist, painting a beautiful, easy-to-understand picture of that data on your dashboard.

We’re talking about transforming raw numbers into actionable insights. Instead of just guessing if your Nginx server is happy, you’ll see it. You’ll be able to spot bottlenecks before they become headaches, optimize resource usage like a pro, and ensure your users are always getting that lightning-fast experience they expect. This isn’t just about monitoring; it’s about understanding and optimizing . We’ll guide you step-by-step through setting up a killer Nginx dashboard that leverages the power of Prometheus to pull all the juicy metrics. So, grab your favorite beverage, get comfortable, and let’s get this performance party started!

Why Prometheus and Grafana are Your Nginx Best Friends

Alright guys, let’s talk about why this combo is, like, the go-to for Nginx monitoring. Prometheus , at its core, is an open-source systems monitoring and alerting toolkit. It’s designed for reliability and operates on a pull-based model, meaning it scrapes metrics from configured targets at given intervals. For Nginx, this is pure gold. Nginx exposes a wealth of metrics through its stub_status module or more comprehensive metrics via the nginx-module-vts (Virtual Traffic Statistics) or by using an exporter. Prometheus can easily scrape these metrics, storing them in its time-series database. This database is optimized for fast querying and aggregation, which is exactly what we need when we’re trying to understand server performance over time. The beauty of Prometheus is its simplicity in setup and its robust query language, PromQL, which allows you to slice and dice your data in incredibly powerful ways. You can track things like request rates, error rates, latency, bandwidth usage, and so much more. It’s not just collecting data; it’s making that data meaningful .

Now, Prometheus, while powerful, presents its data in a rather raw, albeit queryable, format. This is where Grafana shines. Grafana is an open-source analytics and interactive visualization web application. It allows you to query, visualize, explain, and alert on your metrics from multiple sources, and Prometheus is one of its most popular data sources. Think of Grafana as the ultimate dashboard creator. It takes the time-series data collected by Prometheus and transforms it into stunning, informative, and highly customizable dashboards. You can create graphs, charts, heatmaps, stat panels, and so much more. The drag-and-drop interface makes it incredibly user-friendly, even for those who aren’t hardcore developers. You can set thresholds, create alerts that notify you when things go south (like a sudden spike in 5xx errors), and share your dashboards with your team. Together, Prometheus and Grafana form a symbiotic relationship that provides unparalleled visibility into your Nginx server’s health and performance. It’s the perfect synergy for any sysadmin, DevOps engineer, or web developer who wants to keep their Nginx instances running smoothly and efficiently. Seriously, once you set this up, you’ll wonder how you ever lived without it!

Getting Started: The Prometheus Setup for Nginx

So, you’re ready to get this party started, right? First things first, we need to get Prometheus up and running and configured to talk to your Nginx server. There are a few ways to expose Nginx metrics. The simplest is using the built-in stub_status module. You just need to enable it in your Nginx configuration. Here’s a peek at what that looks like:

# In your nginx.conf or a site-specific conf file

http {
    # ... other http configurations ...

    server {
        listen 80;
        server_name your-domain.com;

        location /nginx_status {
            stub_status on;
            access_log off;
            allow 127.0.0.1; # Allow only localhost for security
            deny all;
        }
    }
}

After adding this, reload Nginx ( sudo systemctl reload nginx or sudo nginx -s reload ), and you should be able to see basic stats if you visit http://your-domain.com/nginx_status . This gives you metrics like active connections, accepted connections, handled connections, and requests. It’s a good start, but honestly, it’s a bit basic. For more in-depth metrics, you’ll want to look at exporters.

A more robust approach involves using a dedicated Prometheus exporter for Nginx. The nginx-exporter is a popular choice. This exporter runs as a separate service, scrapes more detailed metrics from Nginx (often via the vhost_traffic_status_module or by parsing Nginx’s access logs), and then exposes them in a format Prometheus can easily scrape. You can find various nginx-exporter projects on GitHub. The setup usually involves compiling or downloading the exporter binary, configuring it to point to your Nginx instance (often by specifying the access log file or a specific status endpoint), and then running it. Once the exporter is running, you’ll configure Prometheus to scrape it. This is done in your prometheus.yml configuration file under the scrape_configs section. You’ll define a job for Nginx and specify the static_configs to point to the exporter’s address.

Here’s a simplified example of what your prometheus.yml might look like:

# prometheus.yml

global:
  scrape_interval: 15s

scrape_configs:
  - job_name: 'nginx'
    static_configs:
      - targets: ['YOUR_NGINX_EXPORTER_IP:9113'] # Replace with your exporter's IP and port

  - job_name: 'prometheus'
    static_configs:
      - targets: ['localhost:9090']

Remember to replace YOUR_NGINX_EXPORTER_IP:9113 with the actual IP address and port where your Nginx exporter is listening. After saving this configuration, you’ll need to restart or reload your Prometheus server for the changes to take effect. You can check Prometheus’s web UI (usually at http://localhost:9090/targets ) to ensure your Nginx job is discovered and healthy. This step is crucial, guys, as it’s the foundation for all the awesome dashboards we’re about to build!

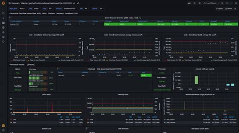
Illuminating Your Data: Crafting the Grafana Dashboard

Now for the fun part, visualizing all that juicy data we’re collecting! Grafana is where the magic happens. If you don’t have Grafana installed, it’s pretty straightforward. You can download it from the official Grafana website or install it via your system’s package manager. Once Grafana is up and running, the first thing you need to do is add Prometheus as a data source. Navigate to the Configuration menu (usually a gear icon), select “Data Sources,” and then click “Add data source.” Choose “Prometheus” from the list and enter the URL for your Prometheus server (typically http://localhost:9090 ). You can test the connection to make sure everything is talking correctly.

With Prometheus connected, it’s time to build your dashboard. You can start from scratch by clicking the “+” icon and selecting “Dashboard,” then “Add new panel.” Here, you’ll choose your Prometheus data source. Now, let’s think about what metrics are really important for an Nginx dashboard. We want to see:

  • Request Rate: How many requests are hitting your server per second? This is key for understanding traffic volume.
  • Error Rates: Look for spikes in 4xx (client errors) and 5xx (server errors). High 5xx rates are a big red flag!
  • Response Times/Latency: How long does it take for Nginx to respond to requests? Tracking the average, 95th percentile, or 99th percentile is super valuable.
  • Active Connections: How many connections are currently open? This helps in understanding server load.
  • Bytes Sent/Received: Monitor your bandwidth usage.
  • Upstream Server Status (if applicable): If Nginx is acting as a reverse proxy, you’ll want to see the health of your backend servers.

For each panel, you’ll write PromQL queries. For instance, to show the request rate, you might use a query like rate(nginx_http_requests_total[1m]) . To see the 5xx error rate, it could be sum(rate(nginx_http_requests_total{code=~"5.."}[1m])) / sum(rate(nginx_http_requests_total[1m])) * 100 . Grafana makes it easy to visualize these queries as graphs. You can select the graph type (time series, stat, gauge), set units (requests/sec, ms, %), and customize the appearance. Don’t forget to save your dashboard with a meaningful name!

Many users also leverage pre-built dashboards. You can find excellent Nginx dashboards on the Grafana Dashboards website (grafana.com/grafana/dashboards/). Simply search for “Nginx” and import a dashboard using its ID. This is a fantastic way to get started quickly, and you can then customize these imported dashboards to your heart’s content. Look for dashboards that use the nginx-exporter metrics for the best results. These pre-built dashboards often include graphs for all the essential metrics we discussed, providing immediate insights. It’s like getting a head start on building your perfect Nginx monitoring setup. Remember to adjust the data source and any specific metric names if they differ from your exporter’s output. You guys are going to love how much information you can get at a glance!

Essential Nginx Metrics to Track with Prometheus

When you’re setting up your Nginx Grafana dashboard with Prometheus , you’ll want to focus on metrics that give you the clearest picture of your server’s health and performance. We’ve touched on a few, but let’s really drill down into the most critical ones that will make a difference. Prometheus , thanks to its powerful scraping capabilities, can collect a vast array of data, but not all of it is equally actionable for day-to-day monitoring. First up, request volume and rate are non-negotiable. Metrics like nginx_http_requests_total (from the exporter) are crucial. By using the rate() function in PromQL, you can see requests per second ( rate(nginx_http_requests_total[1m]) ). This helps you understand traffic patterns, identify peak hours, and immediately notice any sudden drops or surges that might indicate an issue.

Next, error monitoring is paramount. Specifically, we need to track nginx_http_requests_total filtered by HTTP status codes. You’ll want panels for 4xx errors (client-side issues like 404 Not Found, 403 Forbidden) and, more importantly, 5xx errors (server-side issues like 500 Internal Server Error, 502 Bad Gateway, 503 Service Unavailable). A high rate of 5xx errors is a strong indicator that your application or Nginx itself is struggling. A good PromQL query for the percentage of 5xx errors might look like: `sum(rate(nginx_http_requests_total{code=~